Jonsbo N5 - Ống dẫn khí - Giải pháp tản nhiệt ổ cứng

Giải quyết vấn đề nhiệt độ ổ cứng trên Jonsbo N5. Phát hiện quạt làm mát bị cản trở, tác giả đã thiết kế ống dẫn khí 3D-print để cải thiện luồng khí, giảm nhiệt độ đáng kể cho các ổ cứng.

👁️
32
Lượt Xem
❤️
0
Lượt Thích
📥
1
Lượt Tải
Cập Nhật Dec 19, 2025
Chi tiết
Tải xuống
Bình Luận
Khoe bản in
Remix

Mô tả

Đây là phiên bản tiếng Anh: -> weiter unten in Deutsch


Tôi đã mua case server Jonsbo N5 vì nó cho phép lắp tới 16 ổ cứng (12x 3.5-inch HDD và 4x 2.5-inch SSD) và thiết kế cũng giúp các ổ cứng có thể hoán đổi nóng (hot-swap).

Sau khi lắp ráp xong hệ thống (LƯU Ý: Tôi đã lắp ổ cứng 7200 rpm vào hệ thống này) và đưa vào hoạt động (hệ điều hành TrueNas với ZFS và Raid2Z), tôi đã rất hào hứng (và vẫn còn, đặc biệt là sau giải pháp tôi giới thiệu ở đây).

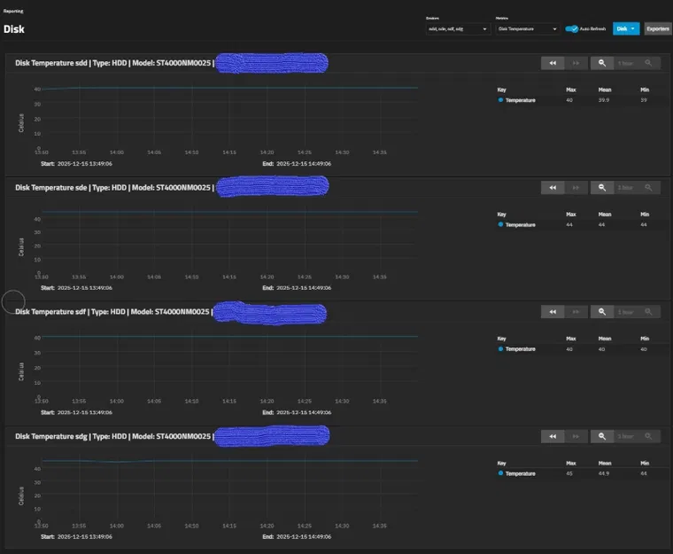
Có một vấn đề nhỏ. Mặc dù nhiều đánh giá rất tích cực về khả năng tản nhiệt (có lẽ họ chưa lắp đầy hoặc sử dụng như một máy tính chơi game thuần túy), tôi đã nhận thấy ngay điều khiến tôi phải suy nghĩ một chút khi thiết lập hệ thống. Các quạt ở phía sau (để làm mát ổ cứng) bị chặn bởi backplane và ngăn cản việc làm mát ổ cứng đúng cách, điều này cuối cùng đã xảy ra và dẫn đến giải pháp này. Trong các bài kiểm tra ban đầu của hệ thống mới, tôi cũng đã kiểm tra hành vi sao chép và theo dõi nhiệt độ. Hệ thống ở chế độ chờ, không sao chép, có nhiệt độ trung bình là 47°C (116°F), và khi tôi sao chép một lượng lớn dữ liệu (vài trăm GB), sau khoảng 20 phút, hệ thống cho thấy ổ cứng đã nóng lên tới hơn 59°C (138°F) - (Harddrive_Temperature_TEMP_Max.jpg). Tôi thấy điều này là quá cao và là một giá trị tồi. Tất nhiên, bạn không sao chép lượng dữ liệu lớn như vậy mọi lúc, nhưng tôi không nghĩ điều đó tốt.

Trên máy chủ khác của tôi (Fractal Node 304 với 6 ổ cứng (5400 rpm) + 4 SSD), nhiệt độ khi không tải khoảng 30°C (86°F) và không tăng quá 38°C (100°F) trong quá trình sao chép lớn. Điều này chắc chắn cũng do ổ cứng quay chậm hơn, nhưng chủ yếu là do hai quạt lớn được lắp đặt gần như ngay phía sau ổ cứng và không có backplane.

Vì vậy, tôi đã xem xét kỹ hơn thiết kế và nảy ra ý tưởng cho giải pháp được giới thiệu ở đây – một ống dẫn khí kết hợp cho hai quạt ở phía sau. Vì vậy, tôi đã ngồi xuống, đầy cảm hứng, và bắt đầu thiết kế. Khi giải pháp đầu tiên hoàn thành, nó đã được in và lắp đặt. Trong quá trình đó, hai quạt gốc đã được thay thế bằng quạt ARCTIC P12 Pro PST CO (hình Fan.jpg), chúng êm hơn nhiều khi hoạt động. Nó hoạt động khá tốt ngay lập tức, nhiệt độ giảm đáng kể ngay lập tức. Khi không tải, là 40°C (104°F) - (Harddrive_Temperature_TEMP_Before and idle.jpg), và trong quá trình sao chép, nó "chỉ" tăng lên 50°C (122°F). Tuy nhiên, tôi nhận thấy trong quá trình lắp đặt rằng mặc dù tôi đang đi đúng hướng, tôi đã chọn sai vị trí cho phần cuối của ống dẫn. Trong phiên bản đầu tiên, nó nằm phía trên vỏ ổ cứng, điều này có nghĩa là phần lớn luồng khí không đến đích, và tôi không hài lòng với điều này, vì tôi biết mình có thể làm tốt hơn. Tôi nhận thấy có lối vào trực tiếp các ổ cứng. Vì vậy, tôi đã đo kích thước của lỗ mở và quay trở lại CAD. Một khi tôi hài lòng rằng mình đã có giải pháp tốt nhất, tôi đã in lại nó bằng PETG màu đen (Print_Right.jpg, Print_LeftandRight.jpg) và sau đó lắp ráp lại (Insert_1.jpg, Insert_2.jpg, Insert_3.jpg, Insert_4.jpg). Các dây cáp đi từ dưới lên (cáp dữ liệu ổ cứng) được định tuyến lên trên ở giữa hai bộ phận. Các dây nguồn vẫn ở dưới phần trước của hai kênh dẫn đến bộ nguồn bên cạnh.

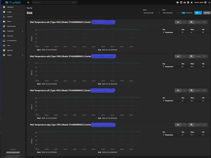
Sau đó, tôi bắt đầu kiểm tra lại. Sau khoảng 30 phút ở chế độ chờ, nhiệt độ vẫn duy trì ở mức ổn định 34°C (93°F). Sau đó là bài kiểm tra thú vị: quá trình sao chép. Tôi đã chọn 1TB (vài nghìn tệp) và cho hệ thống sao chép trong khi theo dõi nhiệt độ, và tôi phải nói gì đây? Sau hơn 90 phút sao chép liên tục, nhiệt độ không tăng quá 42°C (104°F) – tôi coi đây là một thành công hoàn toàn, đặc biệt là với cài đặt quạt chỉ ở mức 25% công suất (gần như không nghe thấy tiếng động khi hoạt động – case đặt ngay bên cạnh tôi trên bàn làm việc). Sau thêm 30 phút nữa, nhiệt độ đã ổn định lại ở mức 34°C (93°F). Toàn bộ việc này có thể giảm đáng kể hơn nữa với các ổ cứng quay ở tốc độ 5400 rpm – có lẽ tôi sẽ thử điều này vào một ngày nào đó, hoặc bạn có thể ghi lại kết quả của mình trong phần bình luận.

LƯU Ý: Tôi đã lắp các miếng đệm cao su mỏng vào vỏ ổ cứng (dưới bo mạch chủ) và thành bên của khoang 4 ổ cứng bên hông để đảm bảo luồng không khí hoàn hảo cho 8 ổ đĩa.

Vì hiện tại tôi hài lòng với kết quả, tôi chưa bắt đầu chế tạo cho kênh dẫn phía bên phải với khả năng tản nhiệt bổ sung cho 4 ổ cứng bên hông, nhưng tôi sẽ thực hiện khi có cơ hội (hoặc sớm hơn nếu có yêu cầu).

Tôi thực sự hy vọng rằng việc chia sẻ điều này với các bạn sẽ làm hài lòng một số chủ sở hữu Jonsbo N5. Tôi chúc các bạn thành công trong việc sao chép thiết kế này. Nếu bạn có bất kỳ câu hỏi nào, xin vui lòng liên hệ với tôi.


in Deutsch:


Ich habe mir das Servergehäuse Jonsbo N5 gekauft weil dieses bis zu 16 Festplatten (12x 3,5 Zoll (HDD) und 4x 2,5 Zoll (SSD)) erlaubt und der Aufbau die Festplatten zudem Hot-Swap-fähig macht.

Nachdem ich das System komplett aufgebaut hab (ACHTUNG: Ich habe in diesen System Festplatten mit 7200U/min eingebaut) und in Betrieb genommen habe (Betriebssystem TrueNas mit ZFS und Raid2Z) war ich sehr begeistert (was auch noch immer so ist, vor allem nach meiner hier gezeigten Lösung).

Es gab ein kleines Problem. Auch wenn in vielen Reviews alle begeistert waren vom Temperaturverhalten (vielleicht nicht voll ausgebaut oder als reiner Spielerechner genutzt), fiel mir sofort etwas auf, was auch schon beim Aufbau des Systems kurz nachdenken ließ. Die Lüfter die hinten angebracht sind (zur Festplattenkühlung) werden von der Backplane sehr blockiert und behindern eine gute Kühlung der Festplatten, was dann letztlich auch so war und zu dieser Lösung führte. Während meinen ersten Tests des neuen System habe ich auch das Kopierverhalten getestet und dabei die Temperaturen im Blick behalten. Das System war im Leerlauf ohne kopieren bei durchschnittlich 47°C (116°F) und als ich dann eine große Menge kopierte (mehrere 100GB) zeigte das System nach ca. 20 Minuten das die Festplatten auf über 59°C (138°F) - (Harddrive_Temperature_TEMP_Max.jpg) erwärmt wurden. Dies fand ich zu extrem und schlecht als Wert. Gut man kopiert nicht ständig diese Mengen, aber ich finde es einfach nicht gut.

Bei meinen anderen Server (Fractal Node 304 mit 6 Festplatten (5400U/min) + 4 SSD) ist die Leerlauftemperatur bei ca 30°C (86°F) und während eines größeren Kopiervorgangs nicht höher als 38°C (100°F) steigt. Liegt sicherlich auch an den niedriger drehenden Festplatten, aber Hauptsächlich daran das die beiden großen Lüfter nahezu direkt hinter den Festplatten eingebaut sind und es gibt keine Backplane.

Also schaute ich mir den Aufbau genauer an und hatte die Idee zu der hier vorgestellten Lösung - einen Luftkanal (zusammengeführt) für die beiden Lüfter hinten. Also motiviert hingesetzt und mit dem Konstruieren begonnen. Nachdem die erste Lösung fertig war wurde diese gedruckt und eingebaut. In dem Zuge wurden die beiden Originallüfter gegen die ARCTIC P12 Pro PST CO (Bild Fan.jpg) getauscht, diese sind um Welten leiser im Betrieb. Es funktionierte sofort ganz gut, die Temperatur senkte sich sofort deutlich, im Leerlauf war diese bei 40°C (104°F) - (Harddrive_Temperature_TEMP_Before and idle.jpg) und während des Kopierens stieg sie "nur" noch auf 50°C (122°F). Jedoch ist mir schon bei Einbau aufgefallen das ich zwar auf dem richtigen Weg war, aber mir die falsche Stelle des Kanalendes ausgesucht hatte. Sie lag bei der ersten Version über dem Haltegehäuse der Festplatten, was einen Großteil der Strömungsluft nicht ans Ziel brachte und ich dadurch nicht zufrieden war, wie ich wusste dass ich es besser kann. Mir ist aufgefallen das es einen direkten Zugang zu den Festplatten gab. Also Abmaße der Öffnung vermessen und erneut ans CAD. Nachdem ich der Meinung war dass die Lösung jetzt das beste darstellte hab ich diese erneute gedruckt aus PETG in schwarz (Print_Right.jpg, Print_LeftandRight.jpg) und dann erneut montiert - (Insert_1.jpg, Insert_2.jpg, Insert_3.jpg, Insert_4.jpg).

Danach erneut mit dem Testen angefangen. Es zeigte sich nach ca. 30 Minuten Leerlauf dass die Temperaturen bei konstant 34°C (93°F) blieben. Dann kam der spannende Test, der Kopiervorgang. Ich habe 1TB ausgewählt (mehrere tausend Dateien) und das System kopieren lassen und dabei die Temperaturen im Auge behalten, und was soll ich sagen. Nach über 90 Minuten Dauerkopierens stieg die Temperatur nicht über 42°C (104°F) - das wertete ich als vollen Erfolg und das bei einer Lüftereinstellung von nur 25% Leistung (nahezu unhörbar im Betrieb - das Gehäuse steht neben mir auf dem Schreibtisch). Nach weiteren 30 Minuten waren die Temperaturen wieder bei 34°C (93°F) eingependelt. Das ganze kann sich mit Festplatten die mit 5400U/min drehen nochmals deutlich nach unten bewegen - vielleicht teste ich dies zu einem späteren Zeitpunkt oder aber Ihr schreibt es in die Kommentare mit euren Ergebnissen.

HINWEIS: Ich habe auf das Festplattengehäuse (unter dem Mainboard) und der seitlichen Wand der seitlichen 4-Festplatten-Bay, dünne Gummieinlagen eingebaut um die Luft momentan perfekt auf die 8 Laufwerk zu bringen.

Da ich momentan zufrieden mit dem Ergebnis bin, habe ich noch nicht die Konstruktion für den rechten Kanal mit zusätzlicher Ableitung an die seitlichen 4 Festplatten angefangen, werde dies aber bei Gelegenheit nachholen (oder auch wenn gewünscht schneller) nachreichen.

Ich hoffe sehr dass ich einigen Besitzern eines Jonsbo N5 eine Freude mache, wenn ich das hier mit euch Teile. Ich wünsche euch gutes Gelingen beim nachbauen. Falls Fragen sind könnt ihr diese gerne an mich richten.

Giấy phép

Tác phẩm này được cấp phép theo

Creative Commons — Attribution — Noncommercial

CC-BY-NC

Yêu cầu ghi công
Remix & phái sinh Được phép
Sử dụng thương mại Không được phép

File mô hình

TẤT CẢ FILE MÔ HÌNH (3 Tập tin)
Đang tải files, vui lòng chờ...
Vui lòng đăng nhập để bình luận.

Chưa có bình luận nào. Hãy là người đầu tiên!

Vui lòng đăng nhập để khoe bản in của bạn.

Chưa có bản in nào được khoe. Hãy là người đầu tiên!

Remix (0)