Thiết bị giám sát môi trường Wemos D1 với cảm biến DHT22

Sau đây phần lớn là một công việc sao chép/dán từ trang Gitlab của tôi. Các hướng dẫn về Thingiverse sẽ đưa bạn qua

👁️
1.2K
Lượt Xem
❤️
13
Lượt Thích
📥
85
Lượt Tải
Cập Nhật Nov 18, 2025
Chi tiết
Tải xuống
Bình Luận
Khoe bản in
Remix

Mô tả

Nội dung được dịch bằng AI

Sau đây chủ yếu là một công việc sao chép/dán từ trang GitLab của tôi. Hướng dẫn trên Thingiverse sẽ dẫn bạn qua việc thiết lập cơ bản. Để biết thêm thông tin, bao gồm biểu đồ Helm để triển khai việc thu thập và trực quan hóa dữ liệu, hãy xem trang đó.

ESP8266 Environmental Monitor

Tổng quan

Dự án này cung cấp mã nguồn, tệp STL và hướng dẫn để xây dựng một bộ đo nhiệt độ và độ ẩm nhỏ. Phiên bản cơ bản đơn giản chỉ lấy một phép đo nhiệt độ và độ ẩm từ cảm biến DHT22 mỗi phút và làm mới màn hình OLED với dữ liệu đó. Các tệp STL được thiết kế để chứa một Wemos D1 Mini, nhưng mã nguồn cũng nên hoạt động trên các nền tảng ESP8266 khác, chẳng hạn như NodeMCU.

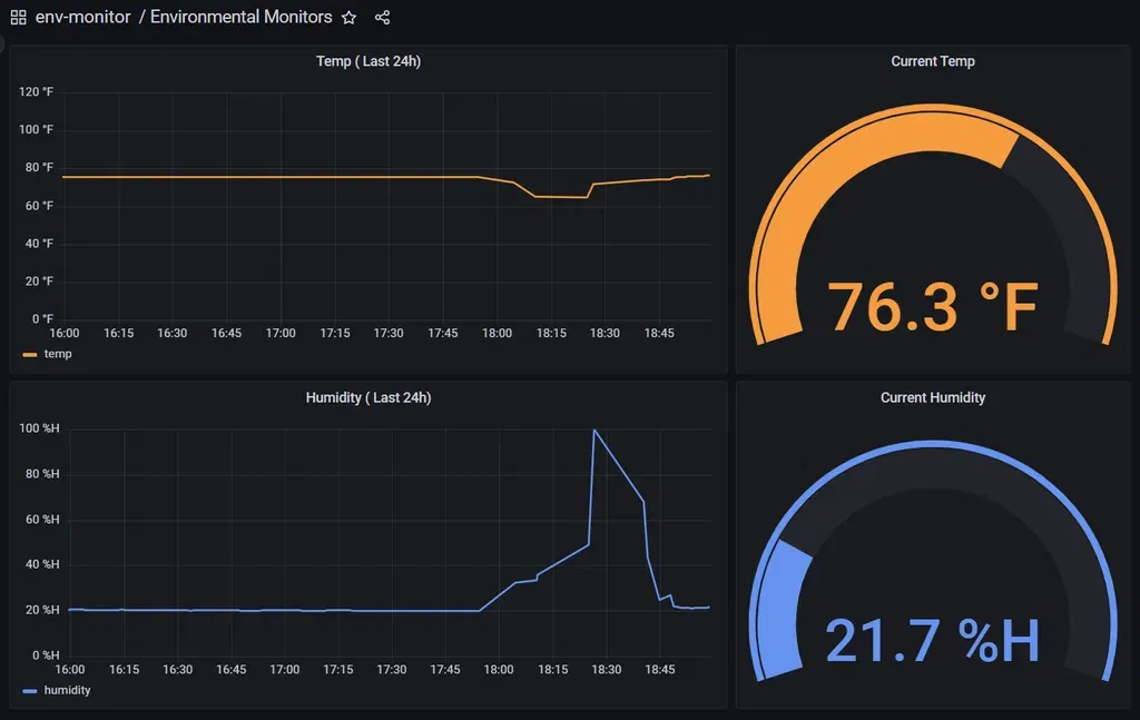
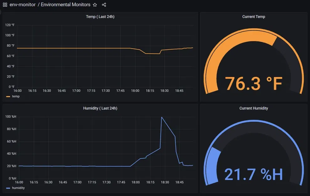
Phiên bản phức tạp hơn bao gồm một biểu đồ Helm để triển khai một số thành phần bổ sung cho phép thu thập dữ liệu theo thời gian cũng như hiển thị nó qua các bảng điều khiển Grafana. Việc triển khai biểu đồ Helm và thiết lập cơ sở hạ tầng để thực hiện điều đó nằm ngoài phạm vi của dự án này.

Danh sách công cụ

  • Máy in 3D
  • Súng hàn
  • Cờ lê Allen
  • Kìm

Danh sách linh kiện

Lắp ráp

Chuẩn bị Wemos D1 Mini

Để chạy script Micropython, Wemos D1 Mini cần được flash firmware Micropython. Quá trình này sẽ không được đề cập chi tiết trong hướng dẫn này, vì tài liệu hiện có rất đầy đủ.

Bản nhị phân Micropython mới nhất có thể được tải xuống từ đây.

Trước khi chuyển sang các bước tiếp theo, hãy xác minh rằng Micropython đã được cài đặt thành công bằng cách mở kết nối serial tới vi điều khiển bằng một chương trình như Putty.*Lưu ý: Baudrate = 115200*

Cài đặt Python và Ampy

Install Python trên hệ thống của bạn nếu bạn chưa cài đặt.

Tiếp theo, cài đặt Ampy. Ampy là một tiện ích giống như FTP mà chúng tôi sẽ sử dụng để chuyển file đến và từ vi điều khiển.

Chuyển file đến Wemos D1 Mini

(Lưu ý: nếu bạn đang làm phiên bản đơn giản, hãy sử dụng các script Python từ thư mục 'simple-script'; nếu bạn đang làm phiên bản phức tạp, hãy sử dụng các script trong thư mục 'monitor-scripts')

Clone kho lưu trữ hoặc sao chép các script python từ thư mục phù hợp vào máy tính của bạn. Tiếp theo, sử dụng Ampy, sao chép từng script vào vi điều khiển. Ví dụ, nếu sử dụng Windows và Wemos D1 Mini đang ở COM5, lệnh có thể trông như thế này:

ampy --port COM5 put .\simple-script*

Nếu sử dụng Linux và Wemos D1 Mini đang ở/dev/ttyUSB0, lệnh có thể trông như thế này:

ampy --port/dev/ttyUSB0 put ./simple-script/*

Xây dựng Mạch

Lắp ráp mạch theo sơ đồ Fritzing được tìm thấy trong thư mục 'circuit-diagram'. Nên lắp ráp các linh kiện trên một bảng breadboard trước để đảm bảo mọi thứ hoạt động trước khi gắn vào vỏ.

Khi mạch đã được thử nghiệm và cung cấp các chỉ số chính xác, hãy hàn các linh kiện lại với nhau bằng cách sử dụng đủ dây để chúng có thể được lắp đặt trong vỏ. Vỏ có đủ không gian trống cho dây thừa. Khi hàn, hãy chắc chắn rằng các dây đi từ trên cùng của Wemos D1 Mini xuống dưới, để chúng có thể được cắt ngắn trước khi lắp đặt.

Lắp ráp Vỏ

Sử dụng một mỏ hàn, làm nóng các đinh tán M3 vào các lỗ 5mm bên trong vỏ, chú ý đảm bảo chúng ở mức bằng phẳng.

Wemos D1 Mini nên vừa khít vào chỗ lõm hình chữ nhật ở phần dưới của vỏ, nhưng có thể sử dụng một ít keo siêu dính để tăng cường độ an toàn.

Cảm biến DHT22 cũng có thể được lắp vừa khít vào lỗ hình chữ nhật ở trên cùng của vỏ. Có một lỗ được cung cấp để sử dụng phần cứng M2 bổ sung nếu cần thêm độ an toàn.

Màn hình OLED .96in nên được cố định vào vị trí thích hợp ở mặt trước của vỏ bằng cách sử dụng phần cứng M2. Sử dụng keo giữ ren trên các đinh tán nếu cần.

*CẢNH BÁO:* Rất dễ để siết chặt phần cứng quá mức và làm nứt màn hình; đó là lý do tại sao keo giữ ren được chọn để cố định phần cứng này thay vì vòng đệm khóa. Tuy nhiên, vì đây là một thứ không có khả năng trải qua nhiều rung động, keo giữ ren có thể không cần thiết.

Chèn phần dưới của vỏ vào vỏ sao cho cổng micro USB trên Wemos D1 Mini có thể truy cập qua lỗ trên vỏ. Chèn các vít 3mm vào các lỗ và siết chặt.

Kiểm tra

Tại thời điểm này, đơn vị giám sát đã hoàn thành. Nếu bạn chỉ xây dựng phiên bản đơn giản, bạn đã xong! Nếu bạn đang xây dựng phiên bản phức tạp hơn, hãy tiếp tục tại trang GitLab của tôi.

Danh mục: Kỹ thuật

Giấy phép

Tác phẩm này được cấp phép theo

Creative Commons — Attribution — Noncommercial

CC-BY-NC

Yêu cầu ghi công
Remix & phái sinh Được phép
Sử dụng thương mại Không được phép

File mô hình

TẤT CẢ FILE MÔ HÌNH (2 Tập tin)
Đang tải files, vui lòng chờ...
Vui lòng đăng nhập để bình luận.

Chưa có bình luận nào. Hãy là người đầu tiên!

Vui lòng đăng nhập để khoe bản in của bạn.

Chưa có bản in nào được khoe. Hãy là người đầu tiên!

Remix (0)